Czego się dowiesz

Dowiedz się, jak uzyskać dostęp lub tworzyć raporty zaangażowania dla listy e-mailowej i segmentu, aby zrozumieć ich kondycję i sprawdzić, czy Twoi odbiorcy są zaangażowani.
Aby uzyskać więcej informacji na temat analizowania raportów zaangażowania, zapoznaj się z naszym przewodnikiem po raportach zaangażowania dla listy i segmentu.

Jak wygenerować lub znaleźć swój raport zaangażowania

Aby znaleźć raport zaangażowania dla konkretnej listy lub segment:

  1. Przejdź do Audiences > lista & segment.
  2. Wybierz listę lub stronę segment, dla której chcesz wyświetlić raport.
  3. Na liście lub stronie segment kliknij menu rozwijane Raporty i wybierz Raport zaangażowania.
Lista rozwijana raportów z wyświetloną opcją raportu zaangażowania
Lista rozwijana raportów z wyświetloną opcją raportu zaangażowania

Gdy korzystasz z tej funkcji po raz pierwszy, zostaniesz poproszony o wygenerowanie raportu. Kliknij Uruchom raport zaangażowania i poczekaj na utworzenie raportu. Pamiętaj, że może to potrwać kilka minut w zależności od rozmiaru listy lub strony segment i może być konieczne ręczne odświeżenie strony, aby zobaczyć wygenerowany raport.

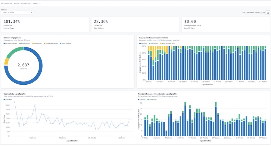
Po wygenerowaniu raport będzie wyglądał podobnie do poniższego przykładu.

Przykład głównego raportu zaangażowania ze wskaźnikami otwarć, kliknięć i wartości zamówienia u góry oraz wykresami członkanależy zaangażowanie, dystrybucja w czasie, wskaźnik wyświetleń wiadomości według wieku profilu i zaangażowania według wieku profilu
Przykład głównego raportu zaangażowania ze wskaźnikami otwarć, kliknięć i wartości zamówienia u góry oraz wykresami członkanależy zaangażowanie, dystrybucja w czasie, wskaźnik wyświetleń wiadomości według wieku profilu i zaangażowania według wieku profilu

Dostosowywanie raportu

zaangażowanie według domeny

Raport zaangażowania zapewnia opcję wyświetlania danych według wszystkich domen e-mail lub określonej domeny. Domena reprezentuje typ adresu e-mail, z którego korzysta twój subskrybent (np. Gmail). Domyślnie wykresy pokazują dane dla wszystkich domen.
Aby wyświetlić dane dla określonej domeny:

  1. Otwórz menu rozwijane Domeny.
  2. Wybierz z poniższej listy domen. Twoje wykresy zostaną wówczas zaktualizowane, aby odzwierciedlały dane dotyczące zaangażowania tylko dla tej domeny.
Lista rozwijana domen zawierająca opcje Wszystkie, Gmail, Yahoo, Hotmail, Outlook, AOL, Ja i inne.
Lista rozwijana domen zawierająca opcje Wszystkie, Gmail, Yahoo, Hotmail, Outlook, AOL, Ja i inne.

Opcja Inne będzie zawierać kombinację innych domen e-mail niewymienionych powyżej, wszelkie domeny niestandardowe lub wszelkie wiadomości e-mail, w przypadku których Klaviyo nie może określić konkretnej domeny e-mail.

Odświeżający raport Dane

Raporty zaangażowania nie aktualizują się automatycznie, więc będziesz musiał odświeżyć raport za każdym razem, gdy chcesz zobaczyć wyniki aktualizacji.

  1. Aby odświeżyć raport, kliknij ikonę odświeżyć.
Data ostatniej aktualizacji 5 marca 2023 r. i ikona odświeżyć
Data ostatniej aktualizacji 5 marca 2023 r. i ikona odświeżyć

Pamiętaj, że możesz uruchomić lub odświeżyć raport tylko raz na 24 godziny.

Dodatkowe źródła

Zrozumienie raportów zaangażowania dla listy i segmentu
Jak utworzyć zaangażowani segment
Jak utworzyć niezaangażowanego segment
Rozwiązywanie problemów z obniżaniem kluczowego wskaźnika efektywności (KPI)

Czy ten artykuł był pomocny?
Ten formularz służy tylko do przesyłania opinii na temat artykułów. Dowiedz się, jak skontaktować się z zespołem ds. pomocy.

Dowiedz się od Klaviyo więcej

Społeczność
Nawiązuj kontakty z osobami na podobnych stanowiskach, partnerami oraz ekspertami i ekspertkami Klaviyo – inspirujcie się nawzajem, wymieniajcie spostrzeżeniami i pomagajcie szukać odpowiedzi na nurtujące Was pytania.
Partnerzy
Zatrudnij certyfikowanego eksperta Klaviyo, który pomoże Ci w konkretnym zadaniu lub w ciągłym zarządzaniu marketingiem.
Pomoc

Uzyskaj wsparcie za pośrednictwem konta.

E-mail do zespołu ds. pomocy (konta w bezpłatnym okresie próbnym oraz konta płatne) Całodobowa dostępność

Czat/wirtualna pomoc
Dostępność różni się w–zależności od lokalizacji i typu planu.