Du wirst lernen

Erfahre, wie du auf Kundenbindungsberichte für E-Mail-Listen und Segmente zugreifen oder sie erstellen kannst, damit du weißt, wie es um die Kundenengagement bestellt ist und ob deine Zielgruppen engagiert sind.
Weitere Informationen zur Analyse der Kundenbindungsberichte findest du in unserem Leitfaden zum Verständnis der Kundenbindungsberichte für Liste und Segment.

Wie du deinen Kundenbindungsbericht erstellst oder findest

So findest du den Kundenbindungsbericht für eine bestimmte Liste oder ein Segment:

  1. Navigiere zu Zielgruppen > Liste & Segment.
  2. Wähle die Liste oder das Segment aus, für das du den Bericht anzeigen möchtest.
  3. Klicke entweder in einer Liste oder in einem Segment auf das Dropdown-Menü Berichte und wähle Kundenbindungsbericht.
Reports drodown mit der Option Kundenengagement report shown
Reports drodown mit der Option Kundenengagement report shown

Wenn du diese Funktion zum ersten Mal nutzt, wirst du aufgefordert, den Bericht zu erstellen. Klicke auf Kundenbindungsbericht ausführen und warte, bis dein Bericht erstellt ist. Beachte, dass dies je nach Größe deiner Liste oder deines Segments einige Minuten dauern kann und du die Seite eventuell manuell aktualisieren musst, um den erstellten Bericht zu sehen.

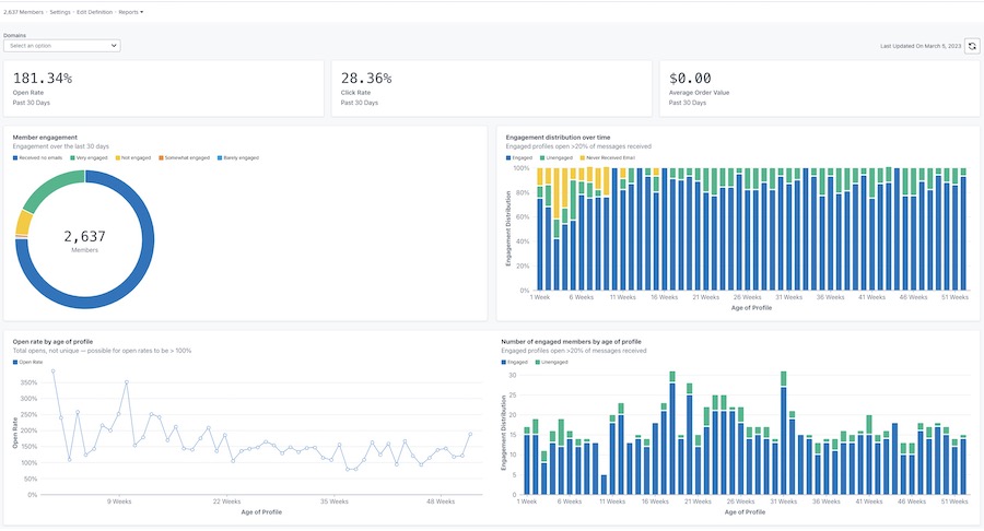
Sobald dein Bericht erstellt ist, sieht er ähnlich aus wie das folgende Beispiel.

Beispiel für den Hauptbericht zur Kundenengagement mit Öffnungs-, Klick- und Bestellwert im oberen Bereich und Diagrammen zur Mitglieder-Kundenbindung, zur Verteilung über die Zeit, zur Öffnungsrate nach Alter des Profils und zur Verweildauer nach Alter des Profils
Beispiel für den Hauptbericht zur Kundenengagement mit Öffnungs-, Klick- und Bestellwert im oberen Bereich und Diagrammen zur Mitglieder-Kundenbindung, zur Verteilung über die Zeit, zur Öffnungsrate nach Alter des Profils und zur Verweildauer nach Alter des Profils

Deinen Bericht anpassen

Kundenengagement durch Domain

Der Bericht Kundenengagement bietet die Möglichkeit, Daten für alle E-Mail-Domänen oder eine bestimmte Domäne anzuzeigen. Die Domain steht für die Art der E-Mail-Adresse, die dein Abonnent verwendet (z. B. Gmail). Standardmäßig werden in den Diagrammen Daten für alle Domänen angezeigt.
Um Daten für eine bestimmte Domäne anzuzeigen:

  1. Öffne das Dropdown-Menü Domains.
  2. Wähle aus der Liste der Domains unten. Deine Diagramme werden dann so aktualisiert, dass sie nur die Kundenengagement-Daten für diese Domain enthalten.
Domains-Dropdown mit den Optionen Alle, Gmail, Yahoo, Hotmail, Outlook, AOL, Ich und andere
Domains-Dropdown mit den Optionen Alle, Gmail, Yahoo, Hotmail, Outlook, AOL, Ich und andere

Die Option " Andere" beinhaltet eine Kombination aus anderen E-Mail-Domänen, die oben nicht aufgeführt sind, benutzerdefinierte Domänen oder E-Mails, bei denen Klaviyo die spezifische E-Mail-Domäne nicht bestimmen kann.

Aktualisieren der Berichtsdaten

Kundenbindungsberichte werden nicht automatisch aktualisiert, du musst den Bericht also jedes Mal aktualisieren, wenn du die Aktualisierungsergebnisse sehen willst.

  1. Um den Bericht zu aktualisieren, klicke auf das Aktualisieren-Symbol.
Letztes Aktualisierungsdatum: 5. März 2023 und Aktualisierungssymbol
Letztes Aktualisierungsdatum: 5. März 2023 und Aktualisierungssymbol

Beachte, dass du einen Bericht nur einmal alle 24 Stunden ausführen oder aktualisieren kannst.

Zusätzliche Ressourcen

Verstehen der Kundenbindungsberichte für Liste und Segment
Wie man ein engagiertes Segment erstellt
Wie man ein nicht-engagiertes Segment erstellt
Fehlersuche bei abnehmendem wichtigen Performance-Indikator

War dieser Artikel hilfreich?
Nutze dieses Formular nur für Feedback zu Artikeln. So kontaktierst du den Support.

Mehr von Klaviyo entdecken

Community
Vernetze dich mit Kolleg*innen, Partner*innen und Klaviyo-Expert*innen, um dich inspirieren zu lassen, Erkenntnisse auszutauschen und Antworten auf deine Fragen zu erhalten.
Partner
Beauftragen Sie einen Klaviyo-zertifizierten Experten, der Ihnen bei einer bestimmten Aufgabe hilft oder für das laufende Marketing-Management zuständig ist.
Support

Kontaktiere den Support über dein Konto.

Support per E-Mail (kostenlose Testversion und kostenpflichtige Konten) Verfügbar 24/7

Chat / virtuelle Unterstützung
Verfügbarkeit abhängig von Standort und Abonnementtyp