Imparerai

Scopra come accedere o creare rapporti di coinvolgimento per le liste e i segmenti e-mail, in modo da poter capire la loro salute e se il suo pubblico è impegnato.
Per maggiori informazioni su come analizzare i rapporti di coinvolgimento, consulti la nostra guida alla comprensione dei rapporti di coinvolgimento per liste e segmenti.

Come generare o trovare il suo rapporto di impegno

Per trovare il rapporto di impegno per una particolare lista o segmento:

  1. Vada su Audiences > Lists & Segments.
  2. Scelga l'elenco o il segmento per il quale desidera visualizzare il rapporto.
  3. In un elenco o in un segmento, clicchi sul menu a tendina Rapporti e selezioni Rapporto di impegno.
La tendina dei rapporti mostra l'opzione dei rapporti di impegno
La tendina dei rapporti mostra l'opzione dei rapporti di impegno

Quando utilizza questa funzione per la prima volta, le verrà richiesto di generare il rapporto. Clicchi su Esegui rapporto sull'impegno e attenda la creazione del rapporto. Si noti che questa operazione potrebbe richiedere alcuni minuti, a seconda delle dimensioni della sua lista o del suo segmento, e potrebbe essere necessario aggiornare manualmente la pagina per vedere il rapporto generato.

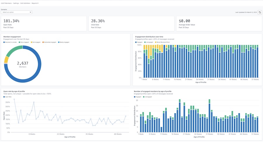
Una volta generato, il suo rapporto sarà simile all'esempio seguente.

Esempio del rapporto principale sull'impegno, con i tassi di apertura, di clic e di valore dell'ordine in alto, e i grafici dell'impegno dei membri, della distribuzione nel tempo, del tasso di apertura in base all'età del profilo e dell'impegno in base all'età del profilo.
Esempio del rapporto principale sull'impegno, con i tassi di apertura, di clic e di valore dell'ordine in alto, e i grafici dell'impegno dei membri, della distribuzione nel tempo, del tasso di apertura in base all'età del profilo e dell'impegno in base all'età del profilo.

Personalizzazione del rapporto

Impegno per dominio

Il rapporto sul coinvolgimento offre l'opzione di vedere i dati per tutti i domini e-mail o per un dominio specifico. Il dominio rappresenta il tipo di indirizzo e-mail utilizzato dal suo abbonato (ad esempio, Gmail). Per impostazione predefinita, i grafici mostreranno i dati per tutti i domini.
Per visualizzare i dati di un dominio specifico:

  1. Apra il menu a tendina Domini.
  2. Scelga dall'elenco dei domini qui sotto. I suoi grafici si aggiorneranno quindi per riflettere i dati di impegno solo per questo dominio.
Il menu a tendina dei domini mostra Tutte, Gmail, Yahoo, Hotmail, Outlook, AOL, Me e altre opzioni.
Il menu a tendina dei domini mostra Tutte, Gmail, Yahoo, Hotmail, Outlook, AOL, Me e altre opzioni.

L'opzione Altro includerà una combinazione di altri domini e-mail non elencati sopra, qualsiasi dominio personalizzato o qualsiasi e-mail in cui Klaviyo non può determinare il dominio e-mail specifico.

Aggiornamento dei dati del rapporto

I rapporti di coinvolgimento non si aggiornano automaticamente, quindi dovrà aggiornare il rapporto ogni volta che desidera visualizzare i risultati aggiornati.

  1. Per aggiornare il rapporto, clicchi sull'icona Aggiorna.
Data dell'ultimo aggiornamento: 5 marzo 2023 e icona di aggiornamento.
Data dell'ultimo aggiornamento: 5 marzo 2023 e icona di aggiornamento.

Si noti che può eseguire o aggiornare un rapporto solo una volta ogni 24 ore.

Risorse aggiuntive

  • Comprendere i rapporti di coinvolgimento per liste e segmenti

    Scopra come analizzare i rapporti di coinvolgimento per le liste e i segmenti e-mail, per capire quanto sono impegnati i suoi abbonati. Il report sull'engagement può anche aiutare a determinare se è necessario adottare misure aggiuntive, come la pulizia delle liste, per risolvere i problemi di engagement.

  • Come creare un segmento impegnato di abbonati alle email

    Scopri come creare un segmento di e-mail impegnate, che può aiutarti a migliorare le aperture, i clic e il tasso di conversione.

  • Come pulire l'elenco delle e-mail per mantenere un buon livello di qualità deliverability

    ImpareraiImparare a pulire il tuo elenco di e-mail per evitare di inviarle a contatti che non sono interessati al tuo contenuto. Questo processo ti permette di rimanere in contatto con gli iscritti che sono più coinvolti nei tuoi messaggi, in modo da essere visto come un mittente affidabile con una buona reputazione.

  • Risoluzione dei problemi che diminuiscono i KPI

    Gli indicatori di prestazione chiave (KPI) sono metriche che identificano il successo della sua azienda nel raggiungere i suoi obiettivi e nel mantenere buone pratiche di deliverability. Alcuni KPI che misurano il suo successo sono il tasso di apertura, il tasso di clic, le entrate di proprietà, il tasso di conversione e altro ancora.

Questo articolo è stato utile?
Usa questo modulo solo per il feedback sull'articolo. Scopri come contattare l'assistenza.

Esplora altri contenuti di Klaviyo

Community
Entra in contatto con altre aziende simili, partner ed esperti di Klaviyo per trovare ispirazione, condividere approfondimenti e ottenere risposte a tutte le tue domande.
Partner
Assumi un esperto certificato Klaviyo per aiutarti con un compito specifico o per la gestione continua del marketing.
Assistenza

Accedi all'assistenza tramite il tuo account.

Assistenza via e-mail (prova gratuita e account a pagamento) Disponibile 24 ore su 24, 7 giorni su 7

Chat/assistente virtuale
La disponibilità può variare in base alla località e al tipo di piano